Cockpit on Raspberry Pi: The Ultimate Monitoring Tool
I’ve tried many ways to monitor my Raspberry Pi remotely, and honestly, most tools felt either too complicated or too heavy for it. Then I discovered Cockpit. It’s much simpler than I expected. In this guide, I’ll show you exactly how I install it and use it to keep an eye on my Pi.
Cockpit is a lightweight, web-based management tool that provides real-time system monitoring, remote access, and service management. It is available through the official repository and can be installed using a simple apt command.
Cockpit is one of the easiest and most efficient ways to monitor and manage your Raspberry Pi remotely. In this article, you’ll learn how to monitor system stats, manage services, and utilize Cockpit to its fullest potential. Let’s get started!
If you’re new to Raspberry Pi or Linux, I’ve got something that can help you right away!
Download my free Linux commands cheat sheet – it’s a quick reference guide with all the essential commands you’ll need to get things done on your Raspberry Pi. Click here to get it for free!
What is Cockpit: An Introduction
Cockpit is an open-source, lightweight system monitoring tool typically used to monitor the health of Linux servers. Its web-based GUI interface gives users access to all relevant system statistics and easy access to the terminal.

There are already many ways to monitor your Raspberry Pi without the terminal. However, Cockpit outperforms them in its modular and lightweight architecture, and easy integration with multiple Linux-based servers through the same dashboard.
The primary competitor to Cockpit is Webmin. (If you want to try it out, we have a tutorial on how to set up Webmin on Raspberry Pi.) Unlike Webmin, Cockpit feels lightweight and modern, and it’s popular for real-time monitoring, basic administration, and user-friendliness.
Installing Cockpit on Raspberry Pi
Cockpit can be installed from the official repository. This version lags behind the latest version by several months, but I think it’s easier for beginners to install and maintain it this way.
Here’s how to install Cockpit on Raspberry Pi OS:
- Make sure your system is up to date:
sudo apt update
sudo apt full-upgrade - Install some prerequisites:
sudo apt install gettext nodejs npm make - Install Cockpit via APT:
sudo apt install cockpit - Start and enable the service to run on on boot:
sudo systemctl start cockpit
sudo systemctl enable cockpit.socket
(Notice that it’s ‘cockpit.socket’ on the second line.)
Now that it’s done, let’s verify that Cockpit is running:sudo systemctl status cockpit
Members get an ad-free version of every guide, plus exclusive project support.
Join the Community | Sign In

That’s all! You’ve successfully installed Cockpit on your Raspberry Pi. We can now get started using it and exploring all its features.
Download the free PDF, keep it open, and stop wasting time on Google.
Download now
Note: If you need the newest version of Cockpit with all the latest features, then you can install it using the more complex backports method here.
Quick note: If you find it hard to remember all these commands, I’ve put them all on a one-page cheat sheet. You can download it for free here so you have it handy whenever you're working on a project.
Stuck on this project? Ask me or other Pi users in the RaspberryTips Community. We help each other out and you'll get answers quick. Join and fix it together.
Getting Started & Using Cockpit
Having successfully installed Cockpit, we can access the dashboard using a web browser on any PC connected to the same LAN/ Wifi as our Raspberry Pi. To access the dashboard, navigate to this web address:http://<HOST_NAME or IP_ADDRESS>:9090![]()
You will be greeted with this login screen:
You must log in as a system user to use Cockpit to manage your device.
Enter your username and password, then click “Log In.”
Basic Usage
Once you log in, you will be greeted by the Cockpit dashboard.

Cockpit will be in “limited access” mode the first time you log in. Turn on full admin access by clicking the button next to the yellow padlock towards the top of the page.
Cockpit offers different viewports/ windows in its dashboard where you can monitor system performance. For example, the Overview contains the CPU and memory usage and the overall health of your Raspberry Pi.

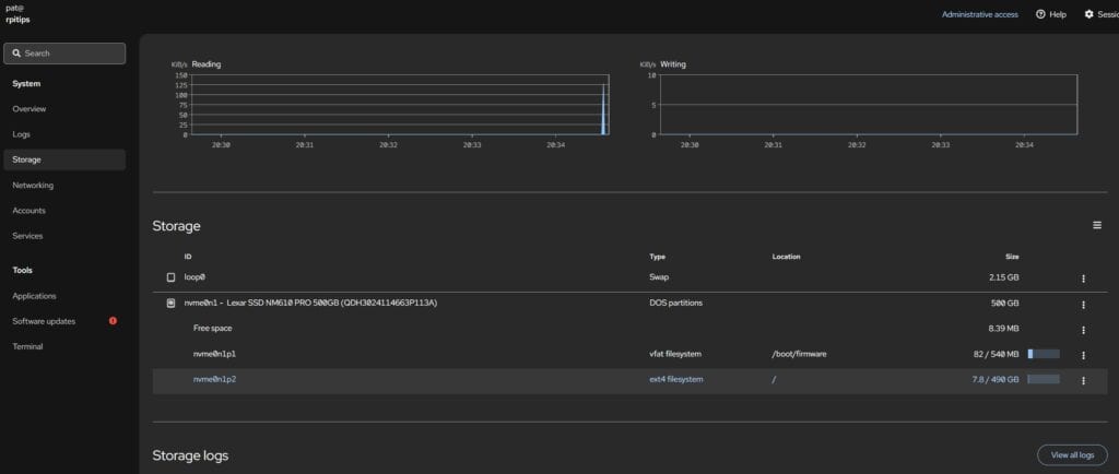
You can also access useful system statistics like networking, storage, and system logs.

One of the key features that Cockpit offers is the Terminal window, from which you can access the terminal/command line of your Raspberry Pi.
You might also like: The 5 fastest web browsers for Raspberry Pi — tested and ranked!

Installing Cockpit Modules
Every system administrator needs different maintenance tools, so Cockpit lets you install plugins that extend its functionality. Cockpit calls these plugins Applications, and they can be official or third-party. You can find a list of all supported modules on their official web page.
Installing Official Modules
Download the free PDF, keep it open, and stop wasting time on Google.
Download now
As an example, let’s learn how to install an official module first. The Podman module lets you run containers from Cockpit’s web interface.
Here’s how to install the Podman module for Cockpit:
- Visit Cockpit’s Applications page.
- Find the module you wish to install, and note its package name.

- Install the package using APT:
sudo apt install <PACKAGE NAME>
- Once the package is installed, reload the page to refresh the admin panel.
The new module should now appear in the left menu.
With the Podman module installed, now you can deploy containers straight from the admin panel, which can be easier than doing it manually via the command line.
Installing Third-Party Modules
While Cockpit has a good selection of official modules/applications, there’s a much greater number of third-party modules available. There’s just one problem that I found during testing: most third-party modules—and even some official modules—were not available in the official repositories on Raspberry Pi OS.
So in these cases, installing it via APT like we did earlier won’t work. Instead, the solution is to install the module manually from its respective GitHub page.
Let me walk you through an example by installing a module called cockpit-navigator. It’s a graphical file explorer that you can use right inside of Cockpit.

Here’s how to install the a third-party module:
- Visit the module’s GitHub page.
For this example, here are the instructions for cockpit-navigator. - Clone the GitHub repo:
git clone https://github.com/45Drives/cockpit-navigator.git - Enter the folder that was just downloaded:
cd cockpit-navigator - Compile & install the module:
sudo make install - Once the package is installed, reload the page to refresh the admin panel.
The new module should now appear in the left menu.
With this new module installed, you can now manage your server’s files—copy/delete/edit—right from the web browser.
As you can see, Cockpit is a great tool that is easy to install and intuitive, with several useful features. You can consult their official website to learn more about the software and the ecosystem.
Whenever you’re ready, here are other ways I can help you:
Test Your Raspberry Pi Level (Free): Not sure why everything takes so long on your Raspberry Pi? Take this free 3-minute assessment and see what’s causing the problems.
The RaspberryTips Community: Need help or want to discuss your Raspberry Pi projects with others who actually get it? Join the RaspberryTips Community and get access to private forums, exclusive lessons, and direct help.
Master your Raspberry Pi in 30 days: If you are looking for the best tips to become an expert on Raspberry Pi, this book is for you. Learn useful Linux skills and practice multiple projects with step-by-step guides.
Master Python on Raspberry Pi: Create, understand, and improve any Python script for your Raspberry Pi. Learn the essentials step-by-step without losing time understanding useless concepts.
You can also find all my recommendations for tools and hardware on this page.
